Documentation Index
Fetch the complete documentation index at: https://docs.trainy.ai/llms.txt
Use this file to discover all available pages before exploring further.
Downsampling
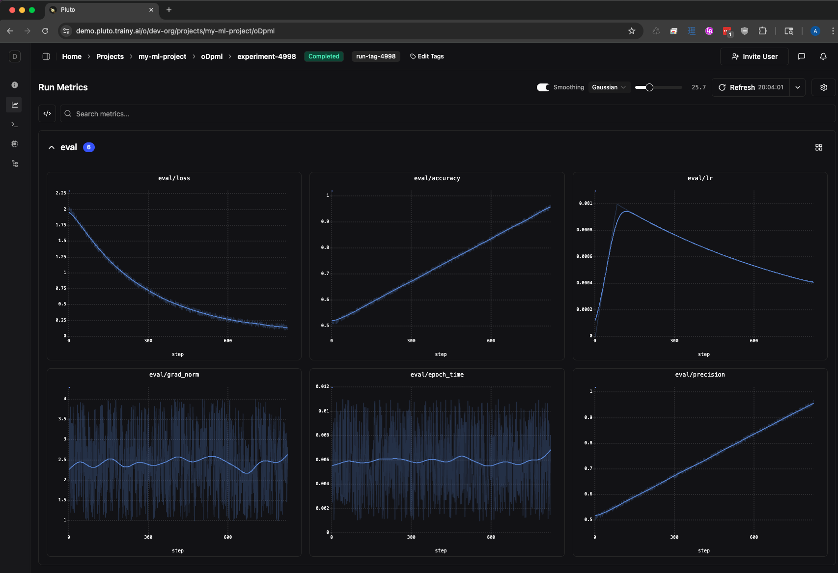
When a run logs thousands or millions of data points, transferring and rendering every point would be impractical. Pluto downsamples the data server-side before sending it to the browser, which keeps page loads fast, reduces bandwidth, and allows charts to render smoothly even for very long training runs. Instead of shipping raw data, Pluto divides the x-axis into evenly spaced buckets and aggregates the points within each bucket. For each bucket, Pluto computes:- Mean (AVG) — displayed as the plotted point
Largest Triangle Three Buckets (LTTB) downsampling is currently in public preview for situations where you want better visual fidelity to the underlying data for the main curve rather than smoothing.
- Min / Max — displayed as a shaded band around the mean

Min/Max Band and Outliers
In pluto, the shaded band around the mean line represents the min and max values within each bucket. This is particularly useful for spotting outliers — a spike that appears as a faint vertical band at full zoom can be revealed as an actual extreme data point when you zoom in.Screen-Aware Bucket Counts
Bucket counts are tied to the visible x-axis range. As you zoom into a region, fewer raw points fall within the view, so each bucket contains fewer points and the chart reveals more of the underlying raw data. At full zoom, you see individual data points with all their noise. Zooming back out re-aggregates the data into smoother buckets.Downsampling is applied before smoothing. The smoothing algorithms operate on the already-downsampled points, not the raw data.
Smoothing
Smoothing applies a mathematical filter to reveal trends in noisy metrics. When enabled, the smoothed line is displayed prominently while the original raw data is shown faintly behind it as reference.

Enabling Smoothing
There are two ways to access smoothing controls: Settings Drawer — Click the settings icon in the chart toolbar to open the line chart settings drawer. The Line Smoothing section lets you toggle smoothing on/off, select an algorithm, adjust the parameter with a slider, and toggle visibility of the original data.
